Monitorizarea experienței digitale oferă transparență, de la switch la SaaS, pentru a oferi experiențe digitale impecabile. DEM asigură cea mai bună experiență digitală datorită transparenței de neegalat pentru internet, cloud și rețeaua dumneavoastră (MPLS, SD-WAN, internet).

CANCOM DEM - Monitorizarea experienței digitale
Experiența digitală este la fel de bună ca și calitatea internetului
Experiența digitală a clienților
Sunt asigurate disponibilitatea optimă a serviciilor și satisfacția maximă a clienților.
Experiența digitală a angajaților
Angajații se bazează pe aplicații SaaS și cloud critice pentru afaceri. Performanța necesară este garantată.
Experiență WAN
Trecerea la SD-WAN - valorificarea la maximum a rețelei.
Vedeți problema. Rezolvați problema.
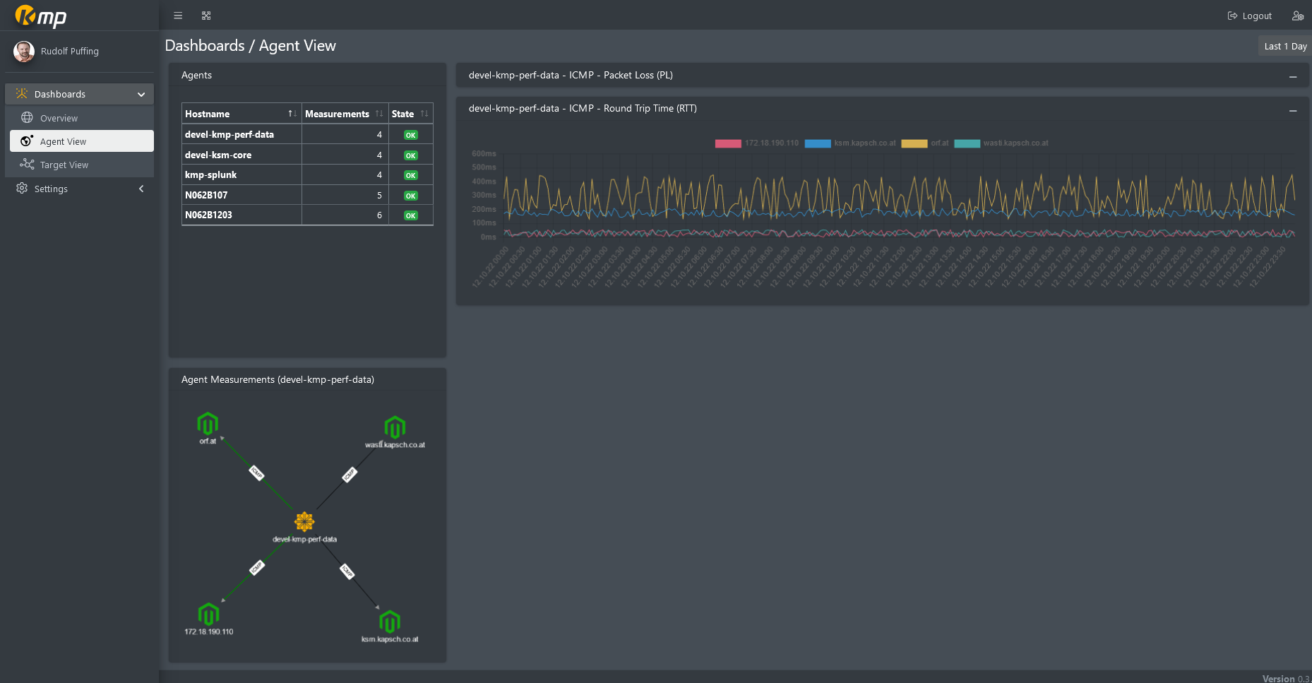
Monitorizarea experienței digitale oferă informații privind rutarea, disponibilitatea și performanța furnizorilor cheie și impactul acestora asupra experienței utilizatorului final.
Soluția
- Monitorizare și funcționalități de bază
- Valori limită
- Protecție împotriva inundațiilor
- Alarme predictive
- Alerte
- Tablouri de bord
- Cale de comunicare prin vizualizare
Patru argumente în favoarea DEM de la CANCOM Austria:
- Agenți fără modificări ale firewall-ului
- Funcționalitate personalizată la un preț *rezonabil
- Perspective diferite asupra aceluiași serviciu
- O varietate de tipuri de măsurători pentru o vizualizare la 360°
Start
Începeți cu tutorialele furnizate
Serviciul de supraveghere
Monitorizarea experienței digitale pentru SaaS, aplicații și rețele
Senzori
Senzori sintetici pentru Microsoft 365, Salesforce, SaaS și protocoale de rețea
Site-uri
Detalii despre pagini private (agenți), pagini publice sau instalații Service Watch
Tablouri de bord
Tablouri de bord, widget-uri și vizualizări individuale
Alarme
Alarme pentru eșecuri și întârzieri ale cloud-ului, integrate în sisteme
Contact
CANCOM Austria
Începeți imediat








